zGuard
Intelligente Ressourcensteuerung für z/OS-Systeme
Mit der SVA-eigenen Software nutzen Sie Ihre Ressourcen optimal und steuern Ihren Workload kosteneffizient. Im Minutentakt werden WLM-, LPAR-, Prozessor- und weitere Topologiedaten aus allen LPARs extrahiert und verschlüsselt an einen zentralen Server übertragen. Dort werden die Daten gesamtheitlich betrachtet und ggf. Veränderungen in der Hardwarekonsole oder im z/OS selbst vorgenommen.
zGuard ist im z/OS-Bereich eines der leistungsfähigsten Produkte auf dem Markt, was Ressourcen, Kosten und Capping angeht.



Umfangreiche Möglichkeiten
zGuard bietet ihnen zahlreiche Schnittstellen für die Interaktion. So ist nicht nur die Hardware-Konsole im direkten Zugriff, sondern auch Komponenten wie der komplette Operlog, SMF, das Security-System (z. B. RACF) und auch der Workload Manager (WLM). Gerade letzterer spielt eine entscheidende Rolle, wenn Prozessorressourcen verändert werden. Wird ein z/OS beispielsweise limitiert, so kommt es darauf an, dass der WLM nur den „nicht zeitkritischen Workload“ ausbremst. Andernfalls laufen Sie Gefahr, dass ihr Geschäft in unerwarteten Momenten negativ beeinträchtigt wird und Sie vom WLM nur sehr eingeschränkt profitieren.
Dashboard Selection Menü
Dashboard CEC Overview
Dashboard Capacity Group Overview
Minütlich auf dem aktuellsten Stand
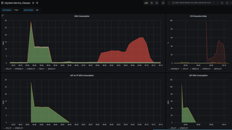
Mit zGuard positionieren Sie sich diesbezüglich sehr viel besser! Alle Serviceklassen des Workload Manager liefern minütlich Ihre Verbrauchs- und Delaywerte. Der „zIIP on CP“-Verbrauch wird sichtbar gemacht und Sie können gegensteuern, bevor dies zu einem Kostenfaktor wird. Topologiedaten zum Prozessor unterstreichen diese Herangehensweise. Die bereitgestellten Werte ermöglichen Ihnen ein interaktives HiperDispatch-Ranking ihrer LPARs und Sie können das volle Potenzial Ihrer Plattform nutzen.
Dashboard DASD Total IO and average Responsetime
Dashboard Service Classes Consumption & CPU Delay
Dashboard Service Class Velocity Goal evaluation Panel
Ihnen als Kunden stehen dabei zwei Möglichkeiten offen, die Sie gleichzeitig nutzen können:
Sie haben Fragen?
Falls Sie mehr zu diesem Thema erfahren möchten, freue ich mich über Ihre Kontaktaufnahme.
Zum Kontaktformular