Automatisieren Sie Ihre Mainframe-Ressourcensteuerung

Mainframes sind geschäftskritisch für viele Unternehmen, doch ihre Steuerung wird immer komplexer. Steigende Lizenzkosten, neue Preismodelle und dynamische Workloads stellen IT-Teams vor große Herausforderungen. Manuelle Eingriffe sind zeitaufwändig, fehleranfällig und die Gefahr von Engpässen können Kosten in die Höhe treiben. Genau hier setzt z/Guard an.

z/Guard ist eine innovative Softwarelösung für intelligente und automatisierte z/OS Ressourcensteuerung. Die Lösung sorgt dafür, dass optimale Mainframe-Leistung jederzeit zur Verfügung steht. Auf Basis aktueller Systemdaten innerhalb der LPARs analysiert z/Guard kontinuierlich Ihre Umgebung und verteilt tägliche Workloads automatisch und optimal. Anstatt Ressourcen manuell anzupassen, übernimmt z/Guard diese Aufgabe vollständig automatisiert. Das Resultat: Effizientere Ressourcennutzung, weniger Engpässe und nachhaltig reduzierte Kosten. z/Guard ist damit die ideale Lösung für Unternehmen, die ihre Mainframe-Ressourcen intelligent und automatisch steuern möchten.

Sie haben Fragen?

Falls Sie mehr zu diesem Thema erfahren möchten, freuen wir uns über Ihre Kontaktaufnahme.

 

Zum Kontaktformular

zGuard Logo

Optimierte & gesicherte Performance Ihrer geschäftskritischen Anwendungen

z/Guard sorgt als On-Premise-Lösung dafür, dass Ihre z/OS-Systeme optimal arbeiten. Dies geschieht anhand der automatischen Steuerung von Workloads durch z/Guard. Die Lösung überwacht kontinuierlich alle angebundenen LPARs und analysiert im Minutentakt wichtige Kennzahlen wie Workload-Management-, Prozessor- und Verbrauchsdaten. Zur optimalen Ressourcensteuerung werden diese Daten automatisiert ausgewertet und Ressourcen dynamisch über die HMC oder direkt im z/OS angepasst. Dabei stellt z/Guard sicher, dass kritische Anwendungen jederzeit geschützt bleiben, während weniger zeitkritische Workloads bei Bedarf automatisch gedrosselt werden.

zGuard Übersichtsgrafik

Mainframe-Kosten nachhaltig optimieren und senken

Neben der automatisierten Steuerung und Optimierung Ihrer z/OS-Workloads unterstützt z/Guard Sie auch dabei, Ihre Mainframe-Kosten aktiv zu kontrollieren und zu senken. Die Lösung bietet sowohl für MLC- als auch TFP-Kunden flexible Möglichkeiten zur Kostensteuerung – ohne dabei die Performance kritischer Anwendungen zu gefährden. Dazu gehören folgende Szenarien:

  • Dynamisches Capping einzelner Systeme oder Gruppen
  • Workload-Balancing
  • zIIP on CP Detection and Prevention
  • HiperDispatch Optimierung
  • Alarmierung bei irregulären Verbräuchen
  • High-Water-Mark Monitoring
Mehr Informationen gefällig?

Laden Sie unser Angebot bequem als kompakten Flyer herunter.

 

Jetzt herunterladen

Umfangreiche Schnittstellen für maximale Kontrolle

z/Guard bietet Ihnen zahlreiche Schnittstellen zur automatisierten Ressourcensteuerung. Neben dem direkten Zugriff auf die Hardware-Konsole stehen auch wichtige Komponenten wie der komplette Operlog, SMF, das Security-System (z. B. RACF) und der Workload Manager (WLM) zur Verfügung. Gerade WLM spielt eine zentrale Rolle, wenn Prozessorressourcen angepasst werden. Wird ein z/OS beispielsweise limitiert, so kommt es darauf an, dass der WLM nur den „nicht zeitkritischen Workload“ ausbremst. Andernfalls laufen Sie in Gefahr, dass Ihr Geschäft in unerwarteten Momenten negativ beeinträchtigt wird und Sie vom WLM nur sehr eingeschränkt profitieren. z/Guard nutzt diese Funktionen intelligent, um sicherzustellen, dass Ihre Systeme stabil bleiben und Workloads optimal priorisiert werden.
 

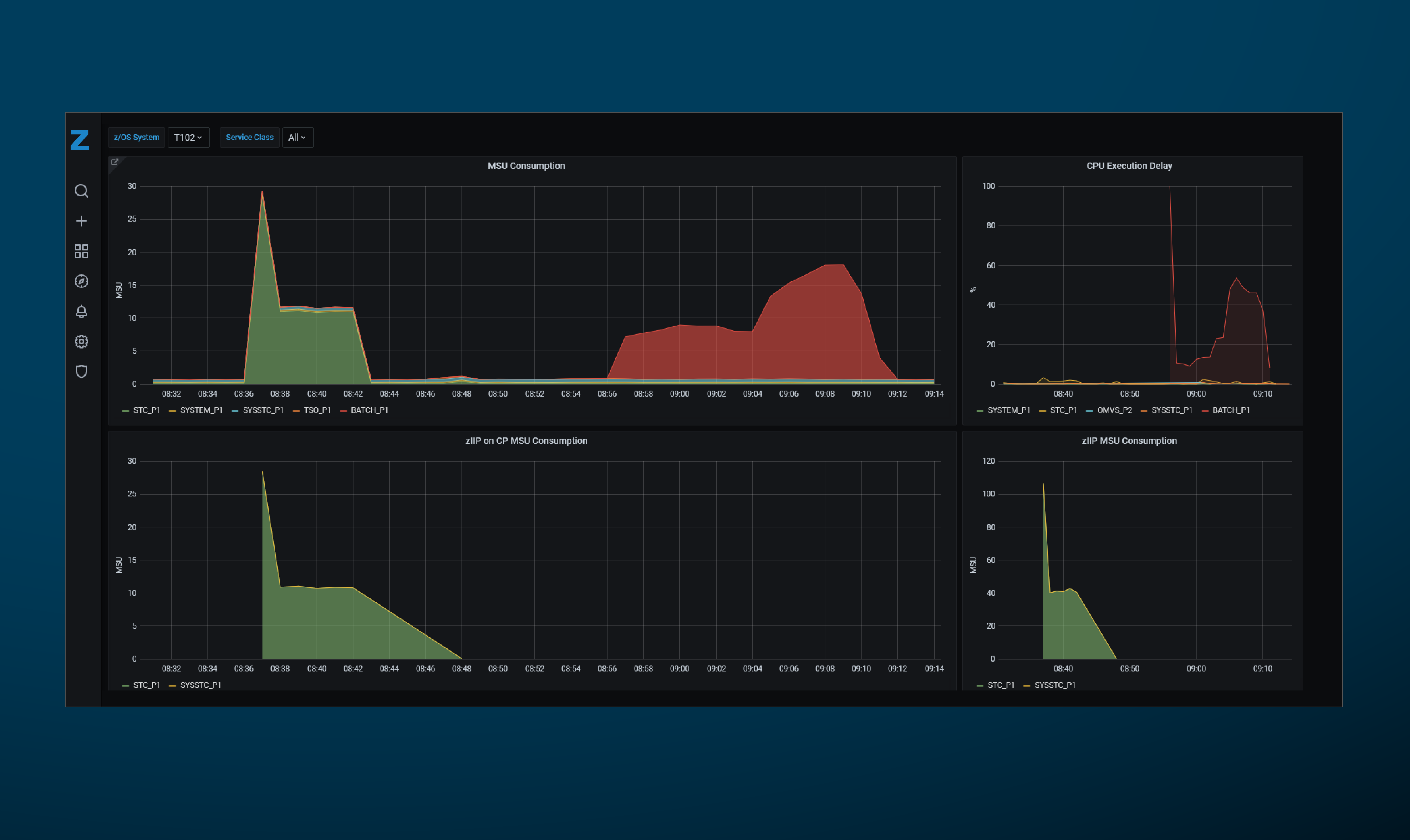
Minütlich auf dem aktuellsten Stand

Mit z/Guard behalten Sie Ihre Mainframe-Performance jederzeit im Blick. Alle Serviceklassen des Workload Managers liefern minütlich Verbrauchswerte und Wartezeiten. Auch der „zIIP on CP“-Verbrauch wird transparent, sodass Sie rechtzeitig gegensteuern können, bevor zusätzliche Kosten entstehen. Ergänzend liefern Topologiedaten zum Prozessor wertvolle Einblicke. Die bereitgestellten Werte ermöglichen Ihnen ein interaktives HiperDispatch-Ranking Ihrer LPARs und Sie können das volle Potenzial Ihrer Plattform nutzen.

Automatische Steuerung anhand von Algorithmen

Die automatische z/OS Ressourcensteuerung erfolgt auf der Basis von Algorithmen. Diese Algorithmen können dabei in zwei Kategorien aufgeteilt werden. 

Standardalgorithmen

Die erste Kategorie umfasst bereitgestellte Standardalgorithmen. Hierbei bieten wir eine umfangreiche Sammlung unterschiedlicher Varianten an, aus denen Sie direkt wählen können. Dabei gehen sie deutlich über das einfache Anpassen von Capping‑Grenzen hinaus: Alle zentralen z/OS‑Ressourcen werden kontinuierlich berücksichtigt, um maximale Effizienz, Stabilität und Sicherheit zu gewährleisten.

 

 

 

 

Benutzerdefinierte Algorithmen

Die zweite Kategorie beinhaltet die Programmierung von eigenen Algorithmen innerhalb von z/Guard. Über die offene Schnittstelle erhalten Sie Zugriff auf sämtliche Verbrauchs‑ und Performancedaten – inklusive direkter z/OS‑Daten und erweiterter HMC‑Informationen. So können Sie Daten nach Ihren Vorgaben auswerten und auf dieser Basis maßgeschneiderte Algorithmen für gewünschte Anwendungsfälle erstellen. Dadurch erweitern Sie Ihre Ressourcensteuerung exakt um die Funktionen, die Ihr Betrieb benötigt. Die benutzerdefinierten Algorithmen sind gemeinsam mit den Standardalgorithmen anwendbar.
 

Darum z/Guard wählen

Weil Ihre Mainframe-Infrastruktur mehr verdient als nur Standardlösungen. Mit z/Guard wandeln Sie komplexe, zeitaufwendige Steuerungsprozesse in eine einfache, automatisierte Lösung um. So reduzieren Sie Kosten, vermeiden Engpässe und gewinnen die Freiheit, sich auf Ihr Kerngeschäft zu konzentrieren. Entscheiden Sie sich für z/Guard und machen Sie Ihre z/OS-Umgebung bereit für die Herausforderungen von morgen.

zGuard Steuerrad

Sie haben Fragen?

Falls Sie mehr zu diesem Thema erfahren möchten, freue ich mich über Ihre Kontaktaufnahme.

Zum Kontaktformular
Gerald Pfeiffer
Gerald Pfeiffer
Produktmanager zProducts